
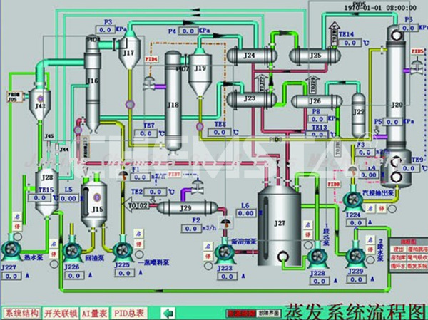
The computer automatic control system product is divided into two types, one is Siemens PLC + configuration software structure type, and the other one is an advanced level DCS system type which is based on the PAS-100. The functions and features of the system are as follows: 1) It can realize check, control,digital set, parameters range set and alarm time record on temperature, pressure, liquid level and flow rate. It can print timely or untimely. 2) Setting historical curves for certain equipments or parameters, tracking changes, critical state pops alarm when multiple interfaces occurs, and it also can make a more personalized interfaces according to customers’ requirements; 3) It has a good interactive type man-machine dialogue window, operating platform and mature GSM control and communication program, it can be connected to mobile phone and PDA, thus satisfying unmanned control; 4) The system can automatically send e-mails; 5) Operation is convenient and easy, safe and reliable; 6) It can realize linkage type automatic control of all process equipments, complete automatic motor protection and fault alarm monitoring; 7) The system can effectively reduce interference and loss caused by artificial operation, and it is provided with a variety of production reports automatic generation system simultaneously, and hence reduces energy consumption, improves productivity, increases the safety coefficient and improves the management level.